制冷设备应用方案
空调与制冷 制冷设备应用方案
制冷设备应用方案

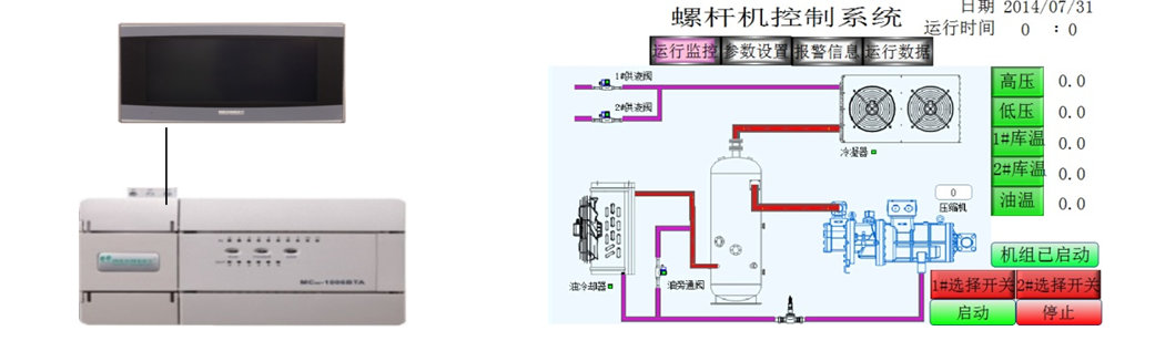
一、工艺要求

  • 当系统采集到的低压压力大于触摸屏设定的低压上限压力,压缩机会根据设定的加载时间进行加载,低于下限压力会根据设定的减载时间进行减载;

  • 采集到的高压压力大于高压上限压力,冷凝器会根据设定的加载时间进行加载,低于下限压力会根据设定的减载时间进行减载;

  • 冷库阀达到设定的冷库启动温度会自动启动;

  • 当有电流、油流等警报时系统会自动停止工作。

 

二、系统方案与优势

6367598819111619006080670_副本.png

  • MC100系列模拟量通道轻松实现 4-20mA电流采集

  • MC100系列温度采集通道轻松实现 PT100温度采集

 

三、总结

麦米电气MC100系列PLC, 6路模拟量输入、 2路模拟量输出、 2路 PT100输入、可以轻松实现温度采集,模拟量采集。无需复杂的编程,提高了系统的稳定性。